
隨著城市化進程的加快,建筑密度和人口數量不斷增加,對消防安全的需求日益增長。地埋式一體化消防水池泵房能夠有效解決消防水源供應問題,滿足日益嚴格的消防要求。地埋式一體化消防水池泵房采用地埋式設計,不僅美觀而且節省空間,其隱蔽性好,不影響城市景觀。同時,它將泵房與消防水池結合成一個整體,降低了設備故障率和維護成本。此外,通過前腳進的自動化系統,可以實現水池的自動清理、水位監控和智能報警等功能,提高了管理效率和安全性。一體化消防水池泵房采用裝配式結構,模塊化生產,減少了…
[查看詳情+]
隨著全球環保意識的提高,采用環保材料和節能技術的箱式集裝箱泵房將更符合政策導向,有助于企業拓展市場。隨著設計、制造水平的提高,集裝箱房屋的安全性、舒適性得到改善,使用效率得到提高。如今,箱式集裝箱泵房不僅被用作住宅,還應用于高層建筑、辦公樓、工廠、學校醫院和娛樂設施等領域。箱式集裝箱泵房是一種集成化、模塊化的泵站系統,通常以集裝箱作為泵房的承載體,便于搬運和移動,占用面積小,日常維護簡單方便。這種泵房應用于農田灌溉、市政給排水、工廠輸水等場合。箱式集裝箱泵房的特…
[查看詳情+]
隨著城市化進程的加快和基礎設施建設的不斷完發展,對智能型箱泵一體化泵站的需求將持續增長。近年來,隨著物聯網(IoT)技術的應用,智能泵站不僅可以實現遠程監控和故障預警,還能進行大數據分析以優化運營策略。未來,智能型箱泵一體化泵站將繼續向智能化與集成化方向發展。政策對于智慧城市建設的支持力度不斷加大,智能一體化泵站作為智慧城市的重要組成部分,將受益于相關政策的支持和推動。長沙智能型箱泵一體化泵站在市場需求、技術發展、投資成本和政策支持等方面都具有良好的發展前景。當然,具…
[查看詳情+]
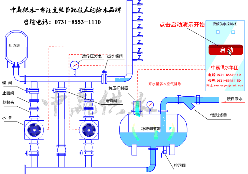
在居民生活、工業生產中,水是必不可少的資源。各類工業設備和高層小區對水壓的要求各不相同,變頻恒壓供水加壓泵站可以根據工業生產需求進行實時調整,確保工業生產的正常運行和高效產出。政策對節能減排和綠色發展的重視為變頻恒壓供水加壓泵站市場的發展提供了良好的政策環境,這些政策有力地推動了變頻恒壓供水加壓泵站市場的快速發展。變頻恒壓供水加壓泵站的核心概述 變頻恒壓供水加壓泵站是集成變頻調速技術與智能控制的現代化供水系統,主要通過微機控制變頻器調節水泵轉速,實現管網壓力的…
[查看詳情+]
自來水無負壓供水設備工作原理解析 市政自來水先進入無負壓罐,自來水無負壓供水設備通過壓力傳感器實時監測管網壓力,并將信號傳輸至控制器。控制器根據設定壓力與實際壓力的差值,調節水泵運行頻率:用水量增加時提高頻率以增大供水量,用水量減少時降低頻率以減少供水量,從而維持管網壓力穩定。當市政管網壓力高于用戶設定壓力時,設備自動停機,由自來水直接供水。設備全自動變頻運行,按需供水,用多少供多少,沒有用水自動停機,有人用水自動啟動。 負壓消除與保護機制:當用戶用水量激增導致…
[查看詳情+]
集成式一體化加壓泵站優點: -采用變頻控制技術 ,根據實際用水量動態調節水泵轉速,低峰期自動降速,高峰期智能提速,節能效果顯著,實測比傳統泵站節能30%-50%。 ?
[查看詳情+]
全自動變頻恒壓供水設備通過出水管上電接點壓力表或壓力傳感器實時監測管網壓力,利用變頻器動態調節水泵轉速,實現閉環壓力控制,從而保持供水壓力恒定。全自動變頻恒壓供水設備基于?閉環控制系統?實現恒壓供水,其核心工作原理如下: ?全自動變頻恒壓供水設備通過出水管上電接點壓力表或壓力傳感器實時采集管網末端或關鍵節點的水壓信號,并轉換為電信號傳輸至控制器PLC。??控制器PLC將實際壓力值與預設壓力值對比,通過PID算法(比例-積分-微分)計算偏差值,動態調整控制指令。??變頻控制柜根…
[查看詳情+]
高層小區恒壓供水系統如何保持壓力恒定的?高層小區恒壓供水系統以水泵出水端水壓(或用戶用水流量)為設定參數,通過微機自動控制變頻器的輸出頻率從而調節水泵電機的轉速;實現用戶管網水壓的閉環調節,使供水系統自動恒定于設定的壓力值:即用水量增加時,頻率提高,水泵轉速加快;用水量減少時,頻率降低,水泵轉速減慢。這樣就保證了整個用戶管網隨時都有充足的水壓(與用戶設定的壓力一致)和水量(隨用戶的用水情況變化而變化)。高層小區恒壓供水系統適用于企事業單位、住宅區及農村的生產、生活、辦公用水。…
[查看詳情+]
抗浮式地埋式一體化消防泵房以設備集成化程度高,在安裝搭建過程中靈活、適用性強、安全可靠,使用智能化,快速高效等特點被應用于新建、擴建和改建的工業與民用建筑有增壓設施要求的消火栓給水系統、自動噴水滅火系統、水噴霧滅火系統及固定消防炮滅火系統等各類消防給水系統。抗浮式地埋式一體化消防泵房包括消防水池和消防泵房系統兩個部分,水池由BDF雙層復合模板全螺栓裝配而成,消防水池主要用于儲水,有效容量的大小滿足2小時以上整體火災延續用水量,有關泵房部分,主要就是用來放置消防水泵機組的,為消…
[查看詳情+]
隨著城市消防安全意識的提高,高效、可靠、智能化的消防供水系統需求日益增長。相關政策對消防安全的重視程度不斷提高,出臺了一系列鼓勵和支持消防技術創新的政策措施,為裝配式一體化消防給水泵站提供了廣闊的市場空間?。市場需求也在不斷增長,裝配式一體化消防給水泵站因其高效的空間整合能力、環保節能的特點以及在高層住宅、商業綜合體、工業園區等人員密集場所的應用,贏得了市場的認可?。隨著物聯網、大數據、云計算等技術的應用,這類裝配式一體化消防給水泵站逐步實現遠程監控、智能預警…
[查看詳情+]免費咨詢熱線
183-9097-2823Copyright ? 2020 長沙中贏供水設備 備案號:湘ICP備13004028號-4